Why Us?
No Long-Term Contracts!
We don’t have long-term contracts, because most of our clients stay with us until they retire anyway.

Relationship Coach
Nancy Pickard Wanted to Increase Client Bookings and Needed a Professional Google Ads Strategy.
Even though Nancy offers great individual coaching and helpful relationship bootcamps, she faced a common problem for expert coaches: it was hard to consistently find new, qualified clients through her website, online directories, and past digital advertising.
She needed a clear and growing online presence to get more introductory calls (discovery calls) and fill her programs. Her main goal was to make sure her expertise reached people actively looking for her unique Relational Life Therapy coaching across the United States, and in specific areas like Mill Valley, CA, and Aspen, CO.
To achieve these goals, Nancy partnered with our agency for precise, data-driven, and closely monitored Google Ads campaigns focused on getting her new clients.
Get Your Free Consultation
Take the first step towards rapidly growing your business revenue.
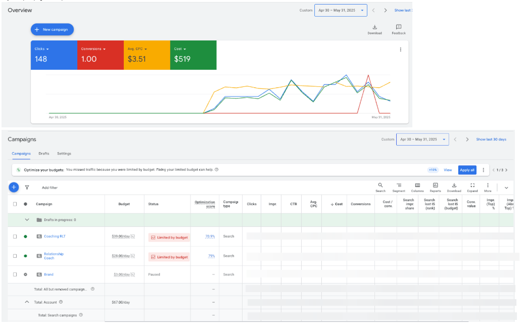
a. Campaigns Launched (Brand, Coaching RLT, and Relationship Coach)
We started Google Search campaigns for Brand, Coaching RLT, and Relationship Coach.
We set and then adjusted daily budgets (total budget is $53). At this moment, we’ve split $25 for both service campaigns and $3 for the brand campaign. This made sure we reached the best number of people without overspending.

Location Setting for Coaching RLT Campaign:

Relationship Coach Location Targeting:

b. A new ad group, “Online Workshop” was created

c. Keywords

d. Responsive Search Ad: Online Workshop

e. More Keywords Added
We wisely added more relevant keywords to reach a wider group of people, while being careful to avoid terms like “therapist” since Nancy is a coach.

f. Max CPC keywords increased
We actively managed Max CPCs (the maximum cost we were willing to pay per click) for important keywords. This helped her ads show up more often and get more clicks from truly interested people.

g. Max CPC increased for the below first-page bid keywords

a. We quickly set up tracking for phone calls so we could accurately measure leads from the ads.![]()
b. Calendly booking updated to landing page one (this way we can differentiate which bookings came from SEO and which ones came from Google Ads)


Second Revision:
b. Bigger, better, braver section created and added to all landing pages
We clearly showed Nancy’s “#1 International Best Seller” status and her title as an “RLT Expert Coach” in headlines and special sections, also promoting her award-winning book.

c. Additional testimonial sections added
We updated and added strong reviews (testimonials) to build trust right away.

“Forever felt like a guarantee” section moved way below in all landing pages
d. Headers updated:
Removed “best” keyword, and emphasized “#1 International best seller”.

e. Removed all “June” keywords from the landing page.
The bootcamp page will be updated to offer virtual bootcamp once Nancy’s virtual sessions on the original website are published.


f. Nancy’s website (https://www.nancypickardlifecoach.com/bootcamp) updated its bootcamp prices, so we applied them to the landing pages.

g. Landing Page CTAs were updated.
Before the landing page had this part, we changed it to the current landing page, which resulted in an immediate increase in conversions.

4. Negative Keywords
We put a lot of effort into continuously adding “negative keywords.” These are words we don’t want Nancy’s ads to show up for. This included unimportant searches and many names of competitors. This filtering made sure our ad money was spent only on the most promising potential clients.

Through our focused efforts and ongoing improvements, our Google Ads campaigns quickly brought real, measurable success to Nancy Pickard.
All Time Campaign Result (May 2025 – July 2025)

May 2025 (Campaign Launch)

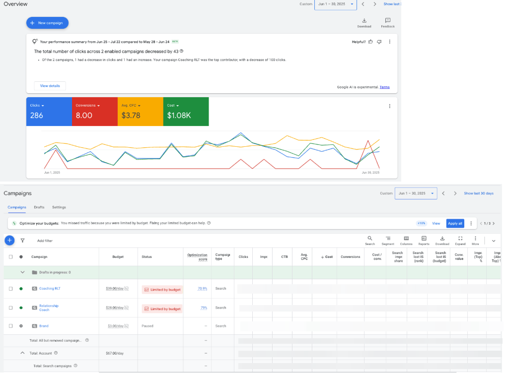
June 2025 Campaign

July 2025 Campaign

Calendly LEADS

CTM LEADS

Why Us?
We don’t have long-term contracts, because most of our clients stay with us until they retire anyway.
Want to work with us?
Become one of our successful clients, we've done it before and we'll duplicate the same success for you.
YoYoFuMedia is a SEO and digital advertising agency that provides services in LA. Our specialty is providing top-notch service in search engine optimization (SEO), conversion rate optimization (CRO), and pay per click (PPC) advertisement like Google Ads and Facebook Ads. Want to increase your online presence? YoYoFuMedia is your agency.
Careers
Social Media
Digital Marketing Services
Company Info
© Copyright YoYoFuMedia 2023 | All Rights Reserved | Privacy Policy |
Is your Ad working as hard as you are?
Get FREE - no obligation performance audit to maximize Ad campaigns
No Ad Account? No Problem - we regularly grow clients from $60K/m into $1M/m+ in revenue, we are confident we can help you too.
Is your Ad working as hard as you are?
Get FREE - no obligation performance audit to maximize Ad campaigns
No Ad Account? No Problem - we regularly grow clients from $60K/m into $1M/m+ in revenue, we are confident we can help you too.
Is your Ad working as hard as you are?
Get FREE - no obligation performance audit to maximize Ad campaigns
No Ad Account? No Problem - we regularly grow clients from $60K/m into $1M/m+ in revenue, we are confident we can help you too.